一品楼凤qm论坛详情,全国龙凤茶楼论坛,一品楼品凤楼论坛最新动态广佛新月论坛 ,全国qm交流论坛网站

深圳市奥图威尔科技有限公司拥有强大的技术研发团队,致力于化工仓储自动化工程和油气回收的研发与生产,欢迎来电详细咨询。

收藏本站网站地图

400-8789-055

网站首页>>新闻中心>>常见问题

快速装车系统找哪家_快速装车系统供应商

该信息来自:快速装车系统供应商 作者:快速装车系统供应商 发表时间:2019-12-07 09:06:41 浏览量:1079

  快速装车系统找哪家?市场上好的、优质的快速定量装车系统,快速装车系统供应商,定量装车系统厂家推荐深奥图(Autower)4008789055,快速装车系统供应商,定量装车系统厂家深奥图提供火车自动装车系统,汽车快速装车系统,找快速装车系统,欲知快速装车系统多少钱与获取快速定量装车系统解决方案与报价请联系快速(智能)定量装车系统厂家推荐深奥图。 

快速装车系统

快速装车系统找哪家

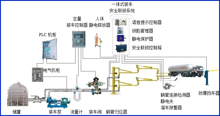
  快速装车系统找哪家?快速(智能)定量装车系统厂家推荐深奥图(Autower)提供的火车自动装车系统,汽车快速装车系统主要应用在哪些邻域?快速(智能)定量装车系统厂家推荐深奥图(Autower)快速定量装车系统广泛应用于炼油厂、化工厂及一些中小型油库,装车系统作业十分频繁。提高装车速度、精度和安全性,防止冒罐、静电接地等现象一直是影响装车作业的重要因素。是在分析石化企业装车需要、总结国内外先进经验和教训的基础上,开发的定量装车系统,可满足各种小鹤管汽车和火车定量装车需要。

  深奥图(Autower)快速定量装车系统由哪些重要部分组成?其快速装车系统现场控制部分和远程管理部分组成,现场控制部分使用AWZ型定量装车控制仪对现场仪表进行采集和控制,远程管理部分使用工业计算机进行集中管理,两部分通过RS485总线连接,构成集散式定量装车系统。操作人员即可在现场进行参数设定、操作和监视,又可集中在调度室进行远程监控和管理,实现管控一体化。

定量装车系统

快速定量装车系统,快速装车系统找哪家,快速装车系统供应商

  其快速定量装车系统结构合理,功能齐全,开单销售、提货、装车到出库、核算、报表,每一个环节都可以有相应的功能支持;系统出错自快速定量装车报警,操作自动记录,既可有效防止事故发生,又能防止操作上的人为作弊,使操作和管理更完善,其定量装车控制器、定量装车仪。 

  快速装车系统找哪家?找快速定量装车系统、定量装车系统认准品牌快速装车系统厂家深奥图专业供应“?;分悄艽⒃讼低场钡某商咨璞讣坝胖什?并竭诚为您提供汽车火车自动装车系统,汽车快速装车系统,快速定量装车系统解决方案与报价以及完善的售前、售中和售后服务及专业技术咨询。

展开

在线客服

客服微信