AL1204底部装车鹤管归位器
产品类别: 鹤管归位器
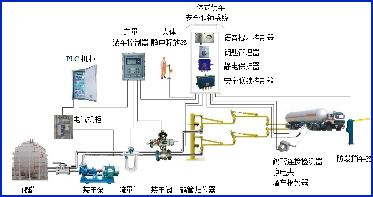
产品描述
我们公司生产的AW–GC-1204型鹤管归位器适用于AL1204底部装车鹤管,主要配套定量装车控制系统,对鹤管使用过程中是否归位进行自动检测,同时输出通用的干接点信号到定量装车控制仪、PLC及DCS,实现有效的装车安全联锁控制。归位器提供液相和气相归位检测,归位器的归位座可以完全与国际标准的API快速接头连接。


设备符合相关安全标准的规定,适用于易燃、易爆等液态石油化工产品的汽车装车场合。
产品参数
| 输入电压 | 24VDC |
| 响应时间 | <1S |
| 工作电流 | <20mA |
| 防爆等级 | Exdia ⅡBT6 Gb |
| 报警方式 | 灯光报警 |
| 输入输出信号 | 开关量干接点 |
| 工作温度 | -40℃~60℃ |
| 单位尺寸 | 300*200*855mm |
产品特点
产品特点:
(1)本设备为定量装车控制仪的安全生产配套使用。
(2)设备外壳采用高强度材料,结实可靠美观耐用;
(3)传感器智能检测鹤管是否归位,通过控制箱隔离控制板输出联锁信号;
(4)传感器寿命高,可累计使用百万次以上,同时防油防尘;
(5)传感器为本安型,超低功耗;
(6)布线简单,方便客户现场安装;
(7)归位器接头符合API标准,采用铝合金材质,避免打火隐患;
(8)多种组合,有单相、两相、三相、四相等,有液相和气相,满足不同客户需求。
常见问答
产品价格
每一套AL1204底部装车鹤管归位器 都为客户量身定做!
每一套AL1204底部装车鹤管归位器 都因配置不同有异!
如您需要了解AL1204底部装车鹤管归位器详细价格信息,可直接拔打深奥图全国统一销售热线:400-8789-055。
根据您所需的配置我们会提供精准的报价,短时间内让您获取所需要的信息!
中国液体危化品智能储运系统设备生产厂家——深奥图竭诚为您服务!









