装卸车区域七联锁的充装流程
该信息来自:http://m.rj45lianjieqi.cn 作者:深奥图 发表时间:2020-06-13 10:05:36 浏览量:728
[导读]:本文是由深奥图小编于2020-06-13 10:05:36发布的关于装卸车区域七联锁的资讯,其主要内容为:为确保装车安全,深圳市奥图威尔科技有限公司采用了危险化学品装车一卡通智能装卸系统,可实现“七联锁.
充装前操作流程
1.车辆经安全检查合格后,现场人员引导车辆驶入充装鹤位(限速5千米/小时)。
2.司机将车停稳熄火并关闭车辆总电源。
3.操作人员在罐车前方放置驻车警示标志,车轮处放置防滑枕木,确认关闭车辆总电源并收取车辆钥匙。
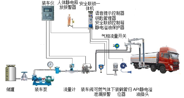
4.作人员将车辆钥匙与电子钥匙合并后放入电控钥匙盒中。(一联锁,电控钥匙盒联锁。电子钥匙没有插入电控钥匙盒中,装油操作不会被触发。)
5.操作人员触摸人体静电释放器,释放人体静电。(二联锁,人体静电释放联锁。操作人员没有触摸人体静电释放器,装油操作不会被触发。)
6.操作人员安装好静电释放及防溢油二合一插头。(三、四联锁,防静电防溢油联锁。这个插头没有连接或接触不好,装油操作不会被触发。充装过程中如果出现接头脱落或松动则会触发联锁终止充装。)
7.操作人员安装好液相充装鹤管。(五联锁,鹤管归位联锁。如果鹤管接头与罐车接头对接不到位,那么双方的阀门都打不开,无法进行装油操作。装油结束,反过来,如果任一方的阀门没关好,鹤管也无法从车上取下,从而有效避免了跑油、漏油的现象。)
8.操作人员安装好气相回收鹤管。(六联锁,气相流量检测器联锁。充装过程中罐体内的油气会顺着管线流过探测器,如果因为鹤位或车辆气相回收管线不畅通,探测器探测不到管线内有气体流动或流量值偏小,那么充装作业就会被终止。这样就避免了因车辆气相线不畅通或阀门未打开而造成罐体憋压以及因罐体憋压出现罐体破裂、油品喷溅,发生泄漏、着火、爆炸事故。)
9.操作人员于发油控制器处刷卡按启动按钮进行装车作业。(上述六项联锁任一项有异常均会导致发油系统拒绝或终止发油操作。)
10.装车过程中,若现场可燃气体浓度超标则会触发可燃气体探测器报警,报警超过5秒后系统自动中止充装(七联锁,可燃气体报警联锁切断。)


充装完成后操作流程
1.操作人员拆除液相充装鹤管及气相回收鹤管并归位。(未与鹤管归位器有效连接,联锁控制系统会发出声光报警。)
2.车辆原地静止3~5分钟充分释放充装过程中产生的静电。
3.操作人员取下防静电防溢油二合一插头归位。(未与插头归位器有效连接,联锁控制系统会发出声光报警。)
4.操作人员取出启动钥匙与电子钥匙并关好电控钥匙盒门。(电控钥匙盒门未关好,联锁控制系统会发出声光报警。)
5.操作人员取走驻车警示标志、防滑枕木。
6.操作人员检查车辆无异常现象后,司机将车辆驶出鹤位(限速5千米/小时)。
[免责声明]:部分文章信息来源于网络以及网友投稿,本网站只负责对文章进行整理、排版、编辑,是出于传递 更多信息之目的,并不意味着赞同其观点或证实其内容的真实性,如本站文章和转稿涉及版权等问题,请作者在及时联系本站,我们会尽快处理。
标题:装卸车区域七联锁的充装流程
地址:http://m.rj45lianjieqi.cn/hydt/790.html








