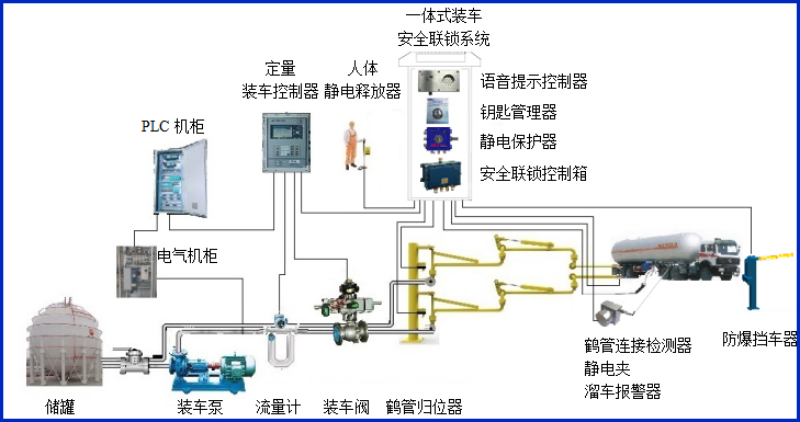
溜车报警器
产品类别: 溜车报警器
产品描述
AW–CS型溜车报警器,主要配套定量装车控制系统,可在溜车报警器上设定移动报警距离,在装车过程中一旦有槽车的移动距离超过设定值,装车仪立刻关阀关泵停车装车,实现有效的装车安全联锁控制。


设备符合相关安全标准的规定,特别适用于易燃、易爆等液态石油化工产品装卸场合。
产品参数
| 输入电压 | 24VDC |
| 工作电流 | <40mA |
| 防爆等级 | ExdiaⅡBT6Gb |
| 输出信号 | 4~20mA |
| 最大允许拉伸速度 | 1000mm/s |
| 牵引力 | Max900g |
| 震动 | 10g |
| 重量 | <1000g |
产品特点
产品特点:
(1)控制器属于本安型仪表,超低功耗。
(1)结构小巧,安装空间尺寸小。
(2)测量行程长(100~1300mm可选),精度高(0.3%FS),防护等级IP65。
(3)外壳和线轮均经过防腐处理,牵引绳为不锈钢外敷特氟龙,可以在恶劣的环境下工作。
(4)可选输出方式有:电流、绝对脉冲型
常见问答
产品价格
每一套溜车报警器 都为客户量身定做!
每一套溜车报警器 都因配置不同有异!
如您需要了解溜车报警器详细价格信息,可直接拔打深奥图全国统一销售热线:400-8789-055。
根据您所需的配置我们会提供精准的报价,短时间内让您获取所需要的信息!
中国液体?;分悄艽⒃讼低成璞干Ъ摇畎峦冀叱衔?









